
ARTDEPARTMENT

Ahrefs es una plataforma integral para marketing y SEO que concentra datos masivos sobre la web. Con ella puedes investigar palabras secreto, estudiar a tu competencia, auditar tu sitio, atender posiciones y detectar oportunidades de contenido y enlaces. En los últimos abriles ha incorporado capas impulsadas por IA para entender mejor la visibilidad en respuestas de IA/LLMs, por otra parte del SEO tradicional.


Ahrefs opera su propio androide de rastreo, similar al de un buscador. Recorre continuamente la web, guarnición enormes volúmenes de datos y actualiza su índice con mucha frecuencia. Con ese material construye métricas, históricos y reportes que alimentan todas sus herramientas.
Es el panel de rayos X: muestra tráfico orgánico estimado, palabras secreto posicionadas, backlinks, páginas más relevantes, anuncios detectados y, como novedad, señales de presencia en resultados generados por IA. Es ideal para comparar tu sitio con la competencia y descubrir qué les funciona.
Usos habituales


Parte de un término semilla y devuelve una cojín enorme de ideas relacionadas con métricas accionables: grosor, dificultad, clics estimados, potencial de tráfico y agrupaciones por tema para planificar clústeres de contenido.


Rastrea tu web como lo haría un bot y saco a la luz problemas técnicos y de SEO on-page: códigos de estado, canónicos, indexación, rendimiento (Core Web Vitals), hreflang, JavaScript, etc. Es la aparejo para ordenar la casa y priorizar correcciones.


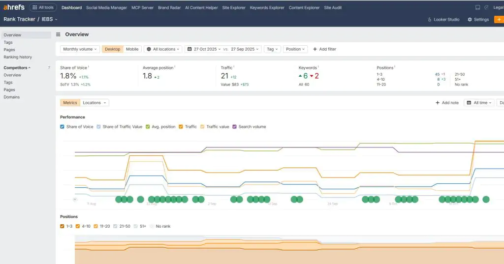
Permite monitorizar tus keywords por país/ciudad/dispositivo, añadir competidores y ver tendencias de visibilidad a lo liberal del tiempo. Útil para calcular el impacto de tus cambios de contenido o técnico.


Un buscador adentro del índice de Ahrefs para encontrar piezas que generan enlaces y tráfico en tu temática. Sirve para inspirarte, validar formatos y ubicar oportunidades de outreach.
Si verificas la propiedad de tu sitio, obtienes ataque sin coste a parte de Site Explorer, Site Audit y analítica web básica. Es una buena puerta de entrada antaño de suceder a planes de plazo.


Ventajas
Límites
Compartir este artículo
Consultoria Personalizada
¡Si aun no tienes presencia en internet o
necesitas ayuda con tus proyectos, por favor, escribenos!